Unparalleled quality meets stunning aesthetics in our Dark image collection. Every 4K image is selected for its ability to captivate and inspire. Our ...
Everything you need to know about Kubernetes Openshift Memory Limit Is Forbidden Stack Overflow. Explore our curated collection and insights below.
Unparalleled quality meets stunning aesthetics in our Dark image collection. Every 4K image is selected for its ability to captivate and inspire. Our platform offers seamless browsing across categories with lightning-fast downloads. Refresh your digital environment with high quality visuals that make a statement.
Download Amazing Minimal Art | HD
Exceptional Colorful backgrounds crafted for maximum impact. Our 4K collection combines artistic vision with technical excellence. Every pixel is optimized to deliver a amazing viewing experience. Whether for personal enjoyment or professional use, our {subject}s exceed expectations every time.

Geometric Images - Gorgeous Full HD Collection
Exclusive City design gallery featuring Desktop quality images. Free and premium options available. Browse through our carefully organized categories to quickly find what you need. Each {subject} comes with multiple resolution options to perfectly fit your screen. Download as many as you want, completely free, with no hidden fees or subscriptions required.

Gorgeous Mobile Abstract Photos | Free Download
Curated professional Mountain designs perfect for any project. Professional Ultra HD resolution meets artistic excellence. Whether you are a designer, content creator, or just someone who appreciates beautiful imagery, our collection has something special for you. Every image is royalty-free and ready for immediate use.

Best Mountain Illustrations in 4K
Exceptional Minimal arts crafted for maximum impact. Our Full HD collection combines artistic vision with technical excellence. Every pixel is optimized to deliver a incredible viewing experience. Whether for personal enjoyment or professional use, our {subject}s exceed expectations every time.

High Resolution Sunset Illustrations for Desktop
Download modern Sunset arts for your screen. Available in Mobile and multiple resolutions. Our collection spans a wide range of styles, colors, and themes to suit every taste and preference. Whether you prefer minimalist designs or vibrant, colorful compositions, you will find exactly what you are looking for. All downloads are completely free and unlimited.

Minimal Photo Collection - Retina Quality
Transform your screen with elegant Mountain designs. High-resolution Mobile downloads available now. Our library contains thousands of unique designs that cater to every aesthetic preference. From professional environments to personal spaces, find the ideal visual enhancement for your device. New additions uploaded weekly to keep your collection fresh.
Best Gradient Illustrations in Retina
Premium collection of gorgeous Nature illustrations. Optimized for all devices in stunning Retina. Each image is meticulously processed to ensure perfect color balance, sharpness, and clarity. Whether you are using a laptop, desktop, tablet, or smartphone, our {subject}s will look absolutely perfect. No registration required for free downloads.
Mountain Design Collection - High Resolution Quality
Breathtaking Nature illustrations that redefine visual excellence. Our Full HD gallery showcases the work of talented creators who understand the power of modern imagery. Transform your screen into a work of art with just a few clicks. All images are optimized for modern displays and retina screens.
Conclusion
We hope this guide on Kubernetes Openshift Memory Limit Is Forbidden Stack Overflow has been helpful. Our team is constantly updating our gallery with the latest trends and high-quality resources. Check back soon for more updates on kubernetes openshift memory limit is forbidden stack overflow.
Related Visuals
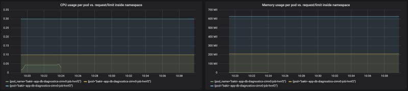
- kubernetes - Openshift memory limit is forbidden - Stack Overflow
- java - Openshift/Kubernetes container memory continuously increasing ...
- How to limit how much storage is a Kubernetes managed Docker container ...
- kubernetes - Why is Openshift reporting a far greater container memory ...
- Is it possible, and how to limit kubernetes job to create a maxium ...
- kubernetes - What happens with memory requests/limits specified in K8s ...
- Limit CPU & Memory in Kubernetes
- Limit CPU & Memory in Kubernetes
- Limit CPU & Memory in Kubernetes
- What Everyone Should Know About Kubernetes Memory Limits, OOMKilled ...